知识就是力量。在使用Shopify的分析和报告来寻找下一个最好的客户(并让你现在的客户回来更多)时,这一点尤其正确。
你越了解你的客户以及他们是如何与你的业务互动的,你就越有能力、越有能力、越有准备地调整你的营销,以达到最大的效果。ob欧宝娱乐app下载地址顾客对你的网店感觉如何?欧宝体育官网入口首页他们在哪里?他们最喜欢什么产品?他们使用的是移动设备、平板电脑还是台式机?
这类信息可以帮助您优化店面营销和广告策略,从而将更多购物者转化为忠诚、满意的客户。ob欧宝娱乐app下载地址
在这篇文章中,我们将讨论如何使用Shopify的数据、分析和报告来找到下一个最好的客户(同时也让你现在的客户满意)。让我们一起来看看!
了解你的客户
当你知道你的客户是谁时,你就能更清楚地了解你的在线商店吸引了谁——这样你就可以精确地制定你的营销策略,在未来吸引更多的客户。欧宝体育官网入口首页ob欧宝娱乐app下载地址
首先,OB欧宝娱乐APP去你的Shopify管理员,然后选择分析>报告。
在“客户”类别中,选择要查看的报表。您很快就可以固定最常用的报告了。
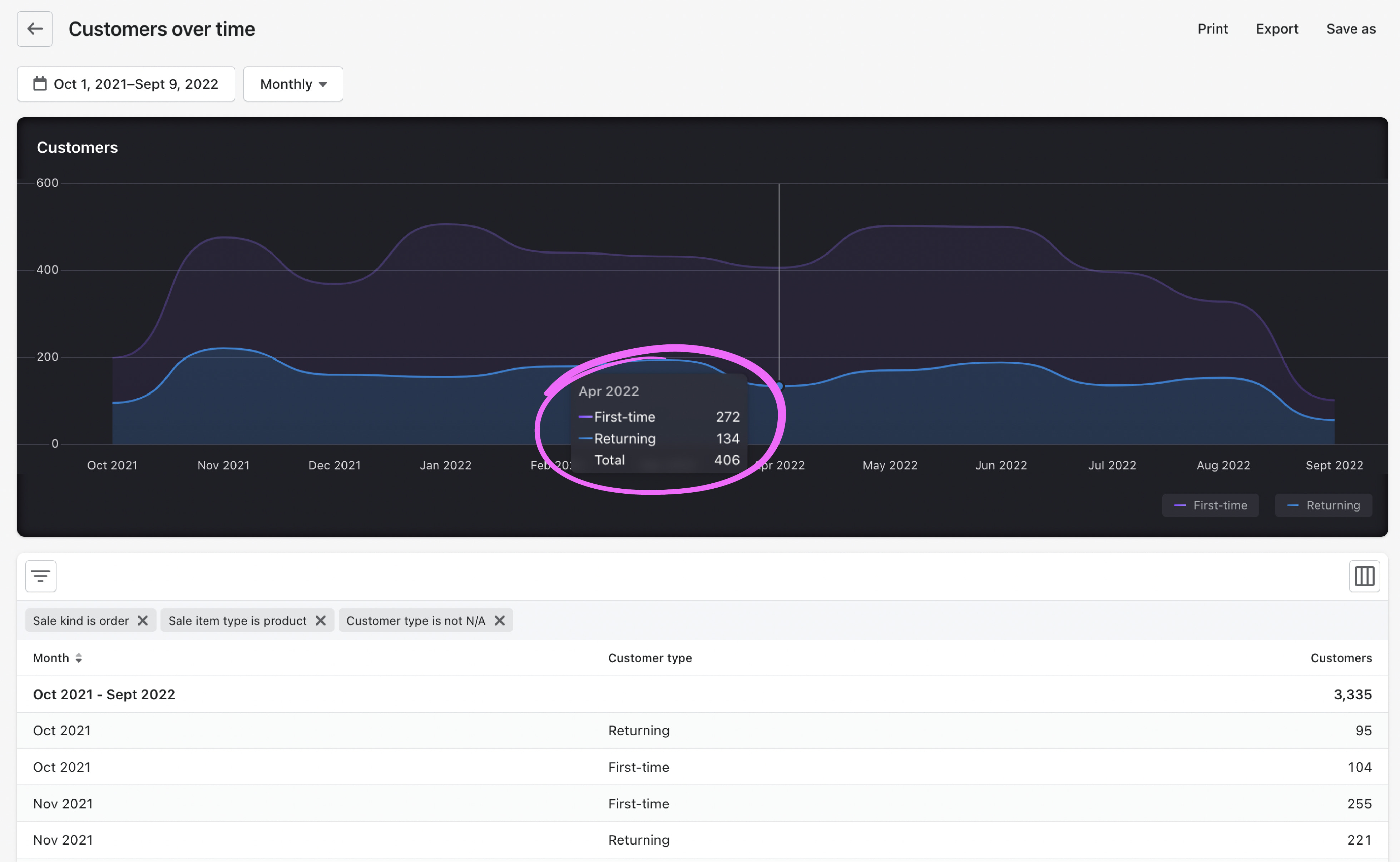
随着时间的推移

的随着时间的推移报告显示在您选择的时间段内有多少客户下了订单。该报告还显示了在此期间有多少首次和回头客从您的商店购买。
你可以使用这些数据来发现购买行为的季节性等模式。如果你的产品是季节性的,你就需要在销售旺季前加大营销力度,吸引更多的新客户和回头客。ob欧宝娱乐app下载地址
如果你的产品是非季节性的,深入研究这份报告,找出打折期间的模式。例如,您可以了解在去年的黑色星期五/网络星期一促销期间是否有更多的新客户从您的商店购买。
首次销售vs.回头客销售

该报告可以让您根据销售的美元价值比较新客户和回头客,从而进行更深入的研究。
如果你的商店的战略是专注于增长和扩大你的客户群,这份报告将很快告诉你你是否已经成功。如果你今年的目标是增加现有客户的销售额,你也可以看到这些数据。
你甚至可以比较初次客户和回头客,看看谁对你的业务更有价值。假设你发现大量新客户在黑色星期五/网络星期一期间从你的商店购买,但与回头客相比,他们对总销售额的贡献较小。这是个有趣的信息,对吧?你可能需要考虑在这段时间加大营销力度,以吸引更多的现有客户,并激励首次购买者下次再次购ob欧宝娱乐app下载地址买高价商品。
首次和返回的客户销售报告都允许您在特定的时间窗口内可视化销售和客户,包括小时、天、周、月、季度或年。或者,你也可以将购买内容汇总在一起。例如,这些报告可以追踪你的销售额是否在早上比晚上高,星期二的销售情况是否比星期六好,或者你去年的假日销售额达到顶峰的确切时间。使用这些报告来充分利用你最热门的销售时刻。
知道你的客户在哪里
更多地了解你的客户——他们是如何登陆你的网站的,他们在哪里——也可以帮助你提高你的在线销售。
Shopify已经收购和行为报告将这些信息放在你的指尖,这样你就可以确切地知道在哪里以及如何投资你的营销努力。ob欧宝娱乐app下载地址
由推荐人安排的会议

从表面上看,由转介人安排的会议报告可以让你了解数字访问者是如何通过搜索、直接、社交或其他推荐来源找到你的。
真正的魔力来自于这种视图的灵活性,它提供了无数类型的信息来帮助您了解流量来源。你是否在某个特定地区开展了营ob欧宝娱乐app下载地址销活动?加上那个区域设备参数查看您的报告,看看有多少访客来自每个推荐来源。您可以通过查看已转换的访问者会话数和转化率,更深入地了解每个源的性能。
一旦你知道哪些资源能带来最多的转化率,你就可以将营销重点放在最好的推荐人身上。ob欧宝娱乐app下载地址
按位置划分的会话

的按地点划分的会议报告根据客户默认地址的地理位置细分客户,让您精确定位商店销售良好的热点,以便您更好地集中营销支出并提高运营效率。ob欧宝娱乐app下载地址你还可以查看每个地点的跳出率,看看你的在线商店在哪里缺少该地区的标记。欧宝体育官网入口首页
按设备类型划分会话

的按设备类型划分的会话报告显示您的客户是在台式机、平板电脑还是移动设备上结帐。
有了这些知识,你就可以做出更明智的决定,优先考虑你的营销和广告支出,以吸引顶级客户的首选设备。ob欧宝娱乐app下载地址
满足客户的需求
客户在每次搜索中都会告诉你他们需要什么。给他们想要的!Shopify的搜索报告向您显示他们的查询,因此您可以展示他们最常搜索的产品信息。
在线商店欧宝体育官网入口首页搜索榜
想要查看在线商店中最常搜索的词的分类吗?欧宝体育官网入口首页的在线商店欧宝体育官网入口首页搜索榜报告为您提供了一个强大的视图,了解您的客户最感兴趣的是什么,以及他们在搜索您的产品时使用的单词。这让你更容易看到你的客户想买什么,以及如何参考和推广他们。
顶级在线欧宝体育官网入口首页商店搜索没有结果
现在我们进入高级课程。的最热门的欧宝体育官网入口首页在线商店搜索没有结果报告显示,顾客的搜索结果是空的。
为什么这对你很重要?因为这并不一定意味着你没有他们想要的东西(虽然如果你没有,你现在知道你应该添加哪些产品),而只是他们用来描述和搜索该产品的单词。例如,如果客户在搜索“紫色手袋”时没有得到结果,但你知道你卖的是“紫色钱包”,你应该相应地更新你的产品描述。你如何描述你的产品在你的列表可以使所有的销售差异。
接触更多合适的客户
让我们来看看你如何利用这些新数据来磨练你的营销努力,并获得更多的客户。ob欧宝娱乐app下载地址
提高搜索引擎优化为您的热门搜索
一旦你知道了哪些搜索词在你的在线商店中最受欢迎,就集中精力改进这些词的搜索引擎优化。欧宝体育官网入口首页
例如,如果在线商店欧宝体育官网入口首页搜索榜报告告诉你,顾客来到你的商店经常搜索“红色皮靴”,你可以采取措施确保你的商店在搜索词中排名靠前。这是一个很好的方式来建立你的优势,并确保客户能找到他们的靴子,也能找到你。
类似地,假设你的最热门的欧宝体育官网入口首页在线商店搜索没有结果报告显示,顾客在你的商店搜索“泡泡纱衬衫”,但没有得到任何结果。假设你携带它们(但不是这样描述它们),你会想把这个术语添加到相关内容中产品列表的标签.下次客户搜索这个词时,你的搜索结果将被锁定。
按渠道检查你的转化率
转化率给你一个清晰的画面,哪些营销渠道表现最好。ob欧宝娱乐app下载地址
这让你能够更有效地分配营销预算。ob欧宝娱乐app下载地址所以,如果你知道搜索广告在推动销售方面非常有效,那就考虑把更多的预算集中在这个高效的渠道上。与此同时,如果你已经将新渠道的发展确定为战略重点,你就能很快发现哪些渠道需要在预算中投入更多。
比较第一次和最后一次互动的转化率
Shopify的分析提供了选择的灵活性归因模型这对你的生意最有意义。如果你的目标是吸引更多的潜在客户,选择第一种互动模式,根据访问者到达你的在线店面的方式来确定转换。欧宝体育官网入口首页如果你有足够的流量,你的目标是转化更多的访问者,选择最后一个互动,看看是什么让访问者点击购买按钮。
使用数据,而不是猜测,来提高你的销售
正如我们在这篇文章的开头所说,知识就是力量。如果你真的想在所有营销数据的噪音中找到信号,Shopify的分析和报告是了解你的客户是谁,他们来自哪里,以及如何吸引更多他们到你的商店的关键工具ob欧宝娱乐app下载地址。Shopify的分析通过数据驱动的方法,帮助您将时间、金钱和精力集中在吸引更多客户和推动更有效和高效的ob欧宝娱乐app下载地址销售上,从而消除营销活动中的猜测。